My Oct 26, 2012 photo of the memorial at
Treblinka II
It's reasonably well known, that there
was a football
pitch immediately next
to a gas chamber at Auschwitz II
(Birkenau), but I've just learnt that
two former inmates of Treblinka II, the
extermination camp, claimed that there
was also a football pitch there. I
learnt this from the 2004 book Treblinka:
Extermination Camp or Transit Camp? by Carlo
Mattogno and Jürgen Graf (pdf
version). All the information, and
the map in this post, is lifted from
their book. I hope that they wouldn't
mind, my highlighting of this little
known fact.
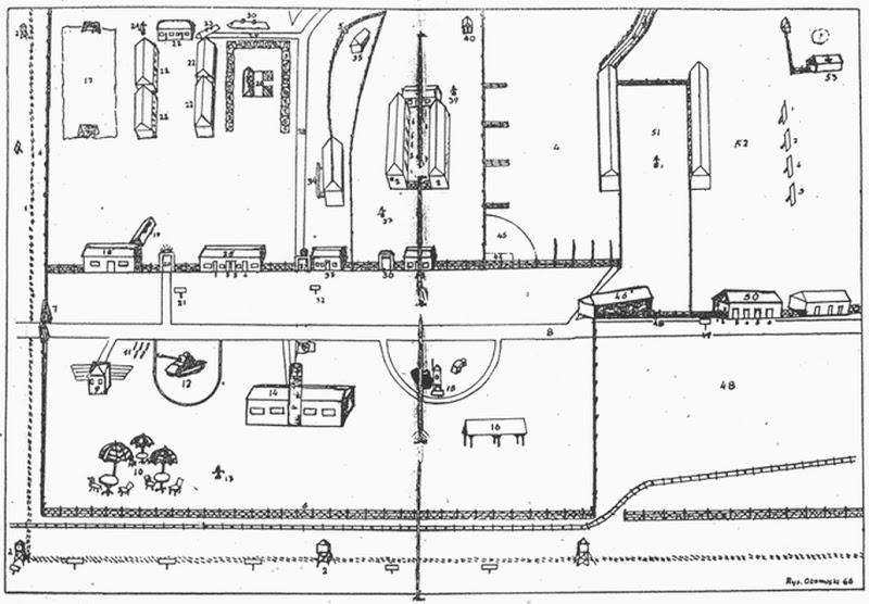
According to Central Jewish Historical
Commission's Nachman Blumental, pictured
(centre-left) at Treblinka c.1946, the
1946 map reproduced below, is based on a
map that was drawn by two Polish Jews
(Moszek Laks and Maniek Płatkiewicz),
whilst they were being held captive by
the Nazis at Treblinka II. They were
supposed to be peeling potatoes when the
drew the map.
Both cartographers escaped from
Treblinka II in the uprising of August
2, 1943. Both evaded re-capture by the
Germans, both survived the war, and both
gave testimony on death camp Treblinka,
which Moszek Laks would have known well,
as he was held prisoner there for more
than 10 months! Laks also took the map
with him on his escape, and managed to
keep it safe during the subsequent
seventeen months he spent in hiding. In
1946, three, or perhaps even four years
after the map was drawn, he presented it
to the Central Jewish Historical
Commission, who were investigating
German atrocities against the Jews in
Poland. Coincidentally, the Central
Jewish Historical Commission were also
in contact with Maniek Płatkiewicz (the
other inmate who had drawn the map in
Treblinka), and he was able to testify
to its authenticity.
.jpg)
Carlo Mattogno in the portion of his
book reproduced below, writes of the
unlikely tale I've detailed above: "If
this is correct, the plan would have to
be the most accurate of any drawn by the
witnesses, for it is based not upon bare
memory, but instead upon
direct observation of the camp."
Mattogno goes on to list many of the
features of the map which are numbered
1—53 by the Treblinka inmates, and more
significantly, what is absent from it.
But I want to concentrate on feature
number 17, the sports field for the
Ukrainian guard detachment, which is in
the top left corner.
I've enlarged the Treblinka death camp
sports field, and the two objects that
appear either end of it. Quite clearly,
they are suppose to be football goals.
Yes that would be a football field. I rather like the area bottom left with the cafe tables and parasols. What was the chief work done at Treblinka 2 by the inmates? (i am sure the holocaustians would say lampshades).
ReplyAlso notice that the drawing also contains a tank (12). Not only have I never heard of any other account claiming that there was a tank at Treblinka, there is no accounts of Panzer troops being there. Tanks require crews with extensive training both to operate and maintain them.
ReplyThe description says (12) "an armored vehicle always ready for operation". So there would have to be a trained crew standing by and since this drawing was made by a "eyewitness" then the picture showing a tank rather then an armored car must be what he meant.
Treblinka I was set up next to a gravel pit. There was an existing quarrying business operating there when the Germans conquered Poland.
ReplyAt Treblinka II, it's likely that the chief work done by inmates was processing goods stolen from transit Jews who went through the camp. The Nazis might not of gassed Jews there, but it was a camp set up by the Nazis to delouse and rob from Jews being ethnically cleansed from Europe.
I too thought the cafe tables and parasols, plus the tank, were charming features on the map.
oh ok recycling, which as anyone who has ever looked beyond the propaganda knows is how Germany kept going in WW2 Lacking primary raw material unlike the allied powers everything was recollected and recycled. An interesting book could be written on how the camps were really used in the recycling process.
Reply